设为首页
|
加入收藏
服务热线:15720490226
网站首页
有机废气处理设备
车间除臭设备
有机溶剂回收设备
车间降温设备
车间除尘设备
环保技术与动态
环保现场检测监测
联系我们
售后服务
关于广绿
关键字
|
热门产品:
炭窑烟雾净化设备
湿式脱硫除尘器
复合吸附治理酸废气净化器
焦油处理设备
活性炭过滤材料
有机废气处理设备
·活性炭吸附设备
活性炭吸附废气要更换吗
活性炭吸附优势及应用范围
活性炭吸附塔组成部分
·低温等离子净化设备
印刷包装行业废气处理设备
GLDW超高效油雾净化设备
低温等离子+复合光催化
·废气净化塔
碳钢喷塑废气喷淋塔
酸碱废气洗涤工艺
废气净化塔填料规格选择
·uv光解净化设备
uv光解等离子组合设备
uv光解废气处理安装图
uv光解净化设备净化率多少
·烟气脱白处理设备
车间除雾静电油烟净化器
高压静电式油雾净化器
离心式油雾净化器
·废气处理设备案例
塑料造粒废气处理案例
电缆厂废气处理设备案例
烤漆房气味处理设备案例
·冷暖通风余热利用
烟气脱白处理设备
当前位置 :
首页
>
有机废气处理设备
>
烟气脱白处理设备
车间除雾静电油烟净化器
高压静电式油雾净化器
离心式油雾净化器
机械过滤式油雾净化器
焊接烟尘有哪些收集处理方...
广绿静电式烟尘净化设备
大型商业体的油烟净化排放...
食品加工烟尘净化案例
工业铸造烟气净化方案
热轧生产线产生的烟气余热...
煤粉工业锅炉烟气除尘净化...
河北热焖法钢渣产生烟气净...
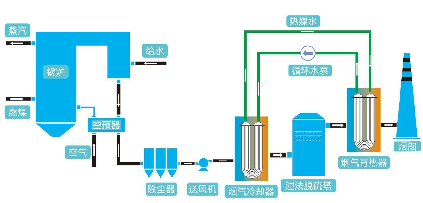
烟气脱白 烟气冷凝再加热...
烟气脱白-电磁脱白技术
烟气脱白技术 MGGH...
烟气来源 烟气脱白工艺
烟气脱白工艺的好处
湿式烟气脱白处理设备
钢铁行业烟气脱白工程
燃煤电厂烟气脱白技术
共2页
页次:1/2
首页
上一页
1
2
下一页
尾页
在线客服
销售经理
技术咨询
售后服务